Grafana+Prometheus实现Ceph监控和钉钉告警

获取软件包

最新的软件包获取地址 https://prometheus.io/download/

Prometheus

1、下载Prometheus
  1. $ wget https://github.com/prometheus/prometheus/releases/download/v2.6.0/prometheus-2.6.0.linux-amd64.tar.gz
2、解压软件包
  1. $ tar xf prometheus-2.6.0.linux-amd64.tar.gz
3、配置Prometheus启动程序

把解压出来的文件移动到/usr/local/目录下,并重命名为prometheus

  1. $ mv prometheus-2.6.0.linux-amd64 /usr/local/prometheus

生成启动脚本

  1. $ vim /usr/lib/systemd/system/prometheus.service
  2. [Unit]
  3. Description=Prometheus: the monitoring system
  4. Documentation=http://prometheus.io/docs/
  5. [Service]
  6. ExecStart=/usr/local/prometheus/prometheus \
  7. --config.file=/usr/local/prometheus/prometheus.yml \
  8. --storage.tsdb.path=/var/lib/prometheus \
  9. --web.console.templates=/usr/local/prometheus/consoles \
  10. --web.console.libraries=/usr/local/prometheus/console_libraries \
  11. --web.listen-address=0.0.0.0:9090 --web.external-url=
  12. Restart=always
  13. StartLimitInterval=0
  14. RestartSec=10
  15. [Install]
  16. WantedBy=multi-user.target

创建监控数据存储目录

  1. $ mkdir /var/lib/prometheus
4、启动Prometheus
  1. $ systemctl daemon-reload
  2. $ systemctl enable prometheus
  3. $ systemctl start prometheus
5、查看端口监听状态

Prometheus监听的端口为9090,启动成功后可以通过netstat命令进行查看端口的监听状态

  1. $ netstat -antpu | grep 9090
  2. tcp 0 0 127.0.0.1:33270 127.0.0.1:9090 ESTABLISHED 6426/prometheus
  3. tcp6 0 0 :::9090 :::* LISTEN 6426/prometheus
  4. tcp6 0 0 ::1:9090 ::1:51821 ESTABLISHED 6426/prometheus
  5. tcp6 0 0 ::1:51821 ::1:9090 ESTABLISHED 6426/prometheus
  6. tcp6 0 0 127.0.0.1:9090 127.0.0.1:33270 ESTABLISHED 6426/prometheus
6、通过浏览器进行访问

Prometheus启动成功后,可以通过浏览器访问查看状态和配置信息 111.png

Ceph_export

Ceph_export 需要使用Go进行编译,也可以下载已经编译好的Ceph_exporter直接使用 链接:https://pan.baidu.com/s/1AEF_pdDvSJ5gMPapaBuBrA 提取码:jkuh

1、安装软件Go环境
  1. $ yum -y install golang
2、查看Go环境变量
  1. $ go env
  2. GOARCH="amd64"
  3. GOBIN=""
  4. GOCACHE="/root/.cache/go-build"
  5. GOEXE=""
  6. GOFLAGS=""
  7. GOHOSTARCH="amd64"
  8. GOHOSTOS="linux"
  9. GOOS="linux"
  10. GOPATH="/root/go"
  11. GOPROXY=""
  12. GORACE=""
  13. GOROOT="/usr/lib/golang"
  14. GOTMPDIR=""
  15. GOTOOLDIR="/usr/lib/golang/pkg/tool/linux_amd64"
  16. GCCGO="gccgo"
  17. CC="gcc"
  18. CXX="g++"
  19. CGO_ENABLED="1"
  20. GOMOD=""
  21. CGO_CFLAGS="-g -O2"
  22. CGO_CPPFLAGS=""
  23. CGO_CXXFLAGS="-g -O2"
  24. CGO_FFLAGS="-g -O2"
  25. CGO_LDFLAGS="-g -O2"
  26. PKG_CONFIG="pkg-config"
  27. GOGCCFLAGS="-fPIC -m64 -pthread -fmessage-length=0 -fdebug-prefix-map=/tmp/go-build359765015=/tmp/go-build -gno-record-gcc-switches"
3、设置Go环境变量
  1. $ vim /etc/profile.d/go.sh
  2. export GOROOT=/usr/lib/golang
  3. export GOBIN=$GOROOT/bin
  4. export GOPATH=/root/go
  5. export PATH=$PATH:$GOROOT/bin:$GOPATH/bin
  6. $ source /etc/profile.d/go.sh
4、下载并编译Ceph_exporter
  1. $ mkdir go/src/github.com/digitalocean/
  2. $ cd go/src/github.com/digitalocean/
  3. $ git clone https://github.com/digitalocean/ceph_exporter
  4. $ cd ceph_exporter
  5. $ go build
5、创建Ceph_exporter启动程序
  1. $ mkdir ~/go/bin/
  2. $ cp ~/go/src/github.com/digitalocean/ceph_exporter/ceph_exporter ~/go/bin/
  3. $ vim /usr/lib/systemd/system/ceph_exporter.service
  4. [Unit]
  5. Description=Prometheus's ceph metrics exporter
  6. [Service]
  7. User=root
  8. Group=root
  9. ExecStart=/root/go/bin/ceph_exporter
  10. [Install]
  11. WantedBy=multi-user.target
  12. Alias=ceph_exporter.service
6、启动Ceph_exporter
  1. $ systemctl daemon-reload
  2. $ systemctl enable ceph_exporter
  3. $ systemctl start ceph_exporter
7、查看端口监听状态

Ceph_exporter使用的是9128端口,可以通过netstat进行查看端口的监听状态

  1. $ netstat -antpu | grep 9128
  2. tcp6 0 0 :::9128 :::* LISTEN 6839/ceph_exporter
8、修改Prometheus配置

把Ceph_exporter的接口添加到Prometheus的配置中

  1. $ vim /usr/local/prometheus/prometheus.yml
  2. scrape_configs:
  3. - job_name: 'ceph'
  4. honor_labels: true
  5. static_configs:
  6. - targets: ['192.168.1.10:9128']
  7. labels:
  8. instance: Ceph测试集群
9、重启Prometheus进程
  1. $ systemctl restart prometheus
10、浏览器访问验证

112.png

Grafana

1、下载软件包
  1. $ wget https://dl.grafana.com/oss/release/grafana-5.4.3-1.x86_64.rpm

不同系统的最新软件包可以在Grafana的官网获取下载地址https://grafana.com/grafana/download

2、安装Grafana
  1. $ yum -y install grafana-5.4.3-1.x86_64.rpm
3、启动Grafana
  1. $ systemctl enable grafana-server
  2. $ systemctl start grafana-server
4、查看端口监听状态

Grafana监听端口为3000,可以使用netstat查看监听状态

  1. $ netstat -antpu | grep 3000
  2. tcp6 0 0 :::3000 :::* LISTEN 7147/grafana-server
5、浏览器访问登录

访问地址为http://$IP:3000

初始用户名和密码均为admin,首次登录后会提示设置新的密码 2.png

6、配置Dashboard

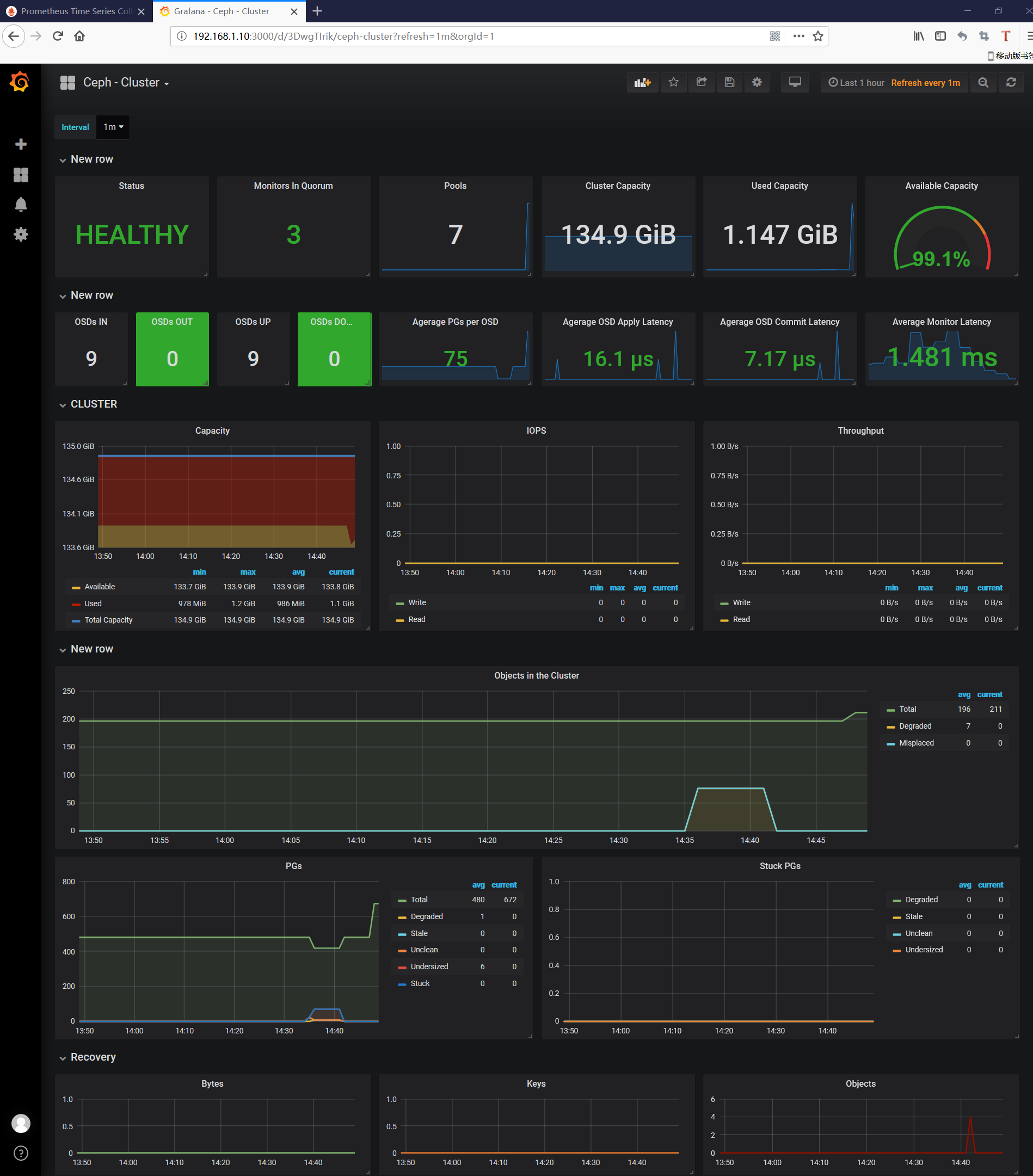
点击Add data source添加数据源 3.png 选择Prometheus 4.png URL地址为Prometheus的访问地址http://$IP:9090 5.png 导入Dashboard,模板的编号为917,如果无法连接互联网,也可以在Grafana的官网下载模板后手动导入https://grafana.com/dashboards/917 6.png 7.png 查看监控状态 8.png

AlertManager

1、安装Alertmanager
  1. $ wget https://github.com/prometheus/alertmanager/releases/download/v0.16.0/alertmanager-0.16.0.linux-amd64.tar.gz
  2. $ tar xf alertmanager-0.16.0-alpha.0.linux-amd64.tar.gz
  3. $ cd alertmanager-0.16.0-alpha.0.linux-amd64
  4. $ cp alertmanager amtool /usr/bin/
  5. $ cp alertmanager.yml /usr/local/prometheus/
2、生成启动程序
  1. $ vim /usr/lib/systemd/system/alertmanager.service
  2. [Unit]
  3. Description=Prometheus: the alerting system
  4. Documentation=http://prometheus.io/docs/
  5. After=prometheus.service
  6. [Service]
  7. ExecStart=/usr/bin/alertmanager --config.file=/usr/local/prometheus/alertmanager.yml
  8. Restart=always
  9. StartLimitInterval=0
  10. RestartSec=10
  11. [Install]
  12. WantedBy=multi-user.target
3、启动Alertmanager
  1. $ systemctl enable alertmanager
  2. $ systemctl start alertmanager
4、查看端口监听状态

Alertmanager的监听端口为9093,可以使用netstat查看端口监听状态

  1. $ netstat -antpu | grep 9093
  2. tcp6 0 0 :::9093 :::* LISTEN 7381/alertmanager
5、配置Prometheus,添加Alertmanager端点
  1. $ vim /usr/local/prometheus/prometheus.yml
  2. alerting:
  3. alertmanagers:
  4. - static_configs:
  5. - targets: ["192.168.1.10:9093"]
6、重启Prometheus
  1. $ systemctl restart prometheus

配置钉钉告警

1、配置webhook
  1. $ mkdir -p /usr/lib/golang/src/github.com/timonwong/
  2. $ cd /usr/lib/golang/src/github.com/timonwong/
  3. $ git clone https://github.com/timonwong/prometheus-webhook-dingtalk.git
  4. $ cd prometheus-webhook-dingtalk
  5. $ make
  6. $ nohup ./prometheus-webhook-dingtalk --ding.profile="webhook=https://oapi.dingtalk.com/robot/send?access_token=8fe12c1a58b0769d7fcbf6ebf3bcd2cfcba825f2c45b4b39055890fd705df543" &> /var/log/dingding.log &
2、添加webhook告警
  1. $ vim /usr/local/prometheus/alertmanager.yml
  2. global:
  3. resolve_timeout: 5m
  4. route:
  5. group_by: ['alertname']
  6. group_wait: 10s
  7. group_interval: 10s
  8. repeat_interval: 1h
  9. receiver: 'web.hook'
  10. receivers:
  11. - name: 'web.hook'
  12. webhook_configs:
  13. - url: 'http://192.168.1.10:8060/dingtalk/webhook/send'
  14. inhibit_rules:
  15. - source_match:
  16. severity: 'critical'
  17. target_match:
  18. severity: 'warning'
  19. equal: ['alertname', 'dev', 'instance']
3、添加告警规则文件
  1. $ vim /usr/local/prometheus/prometheus.yml
  2. rule_files:
  3. - /usr/local/prometheus/ceph.yml
4、配置告警规则
  1. $ vim /usr/local/prometheus/ceph.yml
  2. groups:
  3. - name: ceph-rule
  4. rules:
  5. - alert: Ceph OSD Down
  6. expr: ceph_osd_down > 0
  7. for: 2m
  8. labels:
  9. product: Ceph测试集群
  10. annotations:
  11. Warn: "{{$labels.instance}}: 有{{ $value }}个OSD挂掉了"
  12. Description: "{{$labels.instance}}:{{ $labels.osd }}当前状态为{{ $labels.status }}"
  13. - alert: 集群空间使用率
  14. expr: ceph_cluster_used_bytes / ceph_cluster_capacity_bytes * 100 > 80
  15. for: 2m
  16. labels:
  17. product: Ceph测试集群
  18. annotations:
  19. Warn: "{{$labels.instance}}:集群空间不足"
  20. Description: "{{$labels.instance}}:当前空间使用率为{{ $value }}"
5、重启进程使配置生效
  1. $ systemctl restart alertmanager
  2. $ systemctl restart prometheus.service
6、钉钉验证

停掉一个OSD后,钉钉收到如下告警

9.png

重新启动后收到恢复通知

10.png